上次说到网站核心关键词的分析和定位,这次就要说说如何利用百度挖掘网站关键词。
首先要学会挖掘关键词然后再筛选关键词。最后得到想要的关键词。接下来正式的进入到的分享。
1.挖掘关键词的方法
1.1搜索引擎
搜索引擎可以是很多的挖掘的方法,下面就列举几种搜索引擎的挖掘方法。
1.1.1搜索下拉框
利用百度等搜索引擎的搜索下拉框。比如“包子机”就能获得10个长尾词,并且都是曾经被搜索过的有效关键词、然后搜索“包子机全自动”又可以挖出很多词一直延续下去。不仅可以挖词还可以了解用户的需求、很明显用户对包子机价格和视频有需求。

1.1.2相关推荐
在百度的搜索页面,拉到最底部,有百度的相关搜索词,这里也有大量的长尾关键词。同样的它同样可以挖词还可以了解用户的需求。

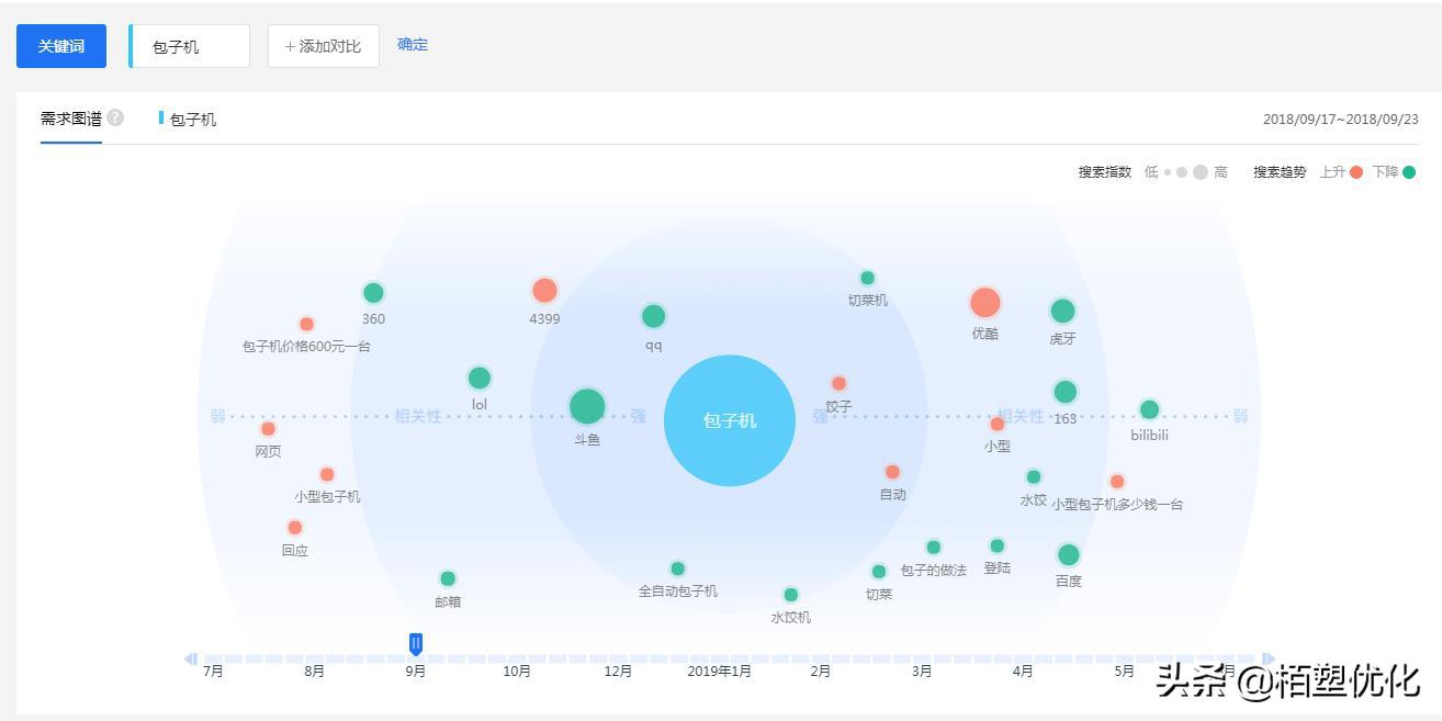
1.1.3百度指数(需求图谱)
百度需求图谱进行“关键词分析”,下面我还是以“包子机”为例。橙色的代表着和包子机的搜索在上升、蓝色代表和包子机的搜索下降。

1.1.4百度推广助手
这个可以自己去*载下**一个百度推广助手、注册一个号。然后挖词就好了,这个就不多说了。http://fengchao.baidu.com/
出了这些之外、还可以用到百度知道、360问答、搜狗搜索。
1.2站长工具
1.2.1站长之家
通过以上百度的关键词来挖掘还可以借助第三方工具来挖掘。比如果站长工具。http://stool.chinaz.com/baidu/words.aspx。如同如说打开这个链接搜索“包子机”而挖掘出来的一些词。

1.2.2爱站
同样的也可以通过爱站来挖掘关键词、同样的在爱站的关键词挖掘工具上去搜索一下“包子机”这个词、挖掘出来的关键词和站长工具差不多。https://ci.aizhan.com/

1.2.3 5118
5118是博主使用最多的一款工具了,他可以挖掘出大量的、出了能直接看到关键词的数据之外、他还可以看到关键词的金价程度、长尾词个数、检索量、需求图谱等等。总之功能很强大。下面还是以“包子机”为例。除了这些之外、我平时用的还有像词库网、金华站长等等都是一些不错的工具。

2、筛选关键词
挖掘好了关键词就要筛选出合适网站的关键词、那么网站的关键词怎么筛选呢?下面分享几个方法。
2.1网站定位: 首先我的对自己的网站定位需要做一个了解、比如是做“包子机”销售的。把不符合网站的关键词的全部pass掉,如同如“馒头机”等等、可以把不是自己网站的做的关键词全部去掉。
2.2关键词难度: 如同如说现在做的包子机、通过百度指数查询“包子机”这个词百度指数平均指数在4000多、如果对自己网站优化难说难度很大。可以退而求其次。可以考虑“全自动包子机”这个词。

2.3 关键词布局
2.3.1栏目布局
如果做的是企业站、的一般的栏目标题的可以设置为“首页--产品--案例--资讯--联系我们”等等的栏目。首页主要布局核心关键词、长尾词一般布局在资讯里面。
如果做的是资讯站、的就要不同的栏目布局不一样的词了。如同如说“包子机”栏目可以布局为“首页--包子机价格--包子机视频--包子机资讯”等等。然后把对应的关键词布局在对应的栏目里面。
2.3.2网站页面
一般网站首页是布局指数高的词、而栏目页一般布局中等指数的词。内容页只要布局一些指数低的词。

今天分享的内容会比较的简单、如果大家有什么好的建议或者问题都可以联系我、在第一时间回答大家。谢谢你的阅读。
著作权归作者所有,本站根据CC0协议授权转发
商业转载请联系作者获得授权,非商业转载请注明出处
联系:[运营的小事]编辑