
前段时间朋友家装修,装修公司让他装热水回水管,还说这是现在的装修“标准”,很多精装房都这样做,好处就是能够做到全屋“零冷水”,使用热水时更方便。
后来朋友问我意见,我听到后只能感叹,现在的装修公司,赚钱套路可真多,热水回水管已经成为了装修“标准”?

对此,我是不太认同的,究竟热水回水管是什么呢?家里装修,有没有必要安装热水循环系统呢?今天我们就来详细说说这个话题。
热水回水管
平时我们家里用的热水,都是通过热水器来加热的,然后通过水管流到其它用水点,比如说水龙头、花洒等等。所以,水的流向就很简单,也是固定的,自来水——冷水入口——热水出口——排水系统。在我们装修,布置水电的时候,我们就要考虑到这一点,这也是水管铺设的基础。

单纯从这样看,似乎也没有什么问题,但在使用上就会有这些缺点:每次打开水龙头,想要使用热水的时候,先流出来的却是水管里残留的冷水,换言之,要把冷水放掉,才能有热水,浪费水不说,还影响使用体验。

如果想要做到“零冷水”,让热水管里时刻有热水,那么我们在装修时就要建立一套热水循环系统。热水循环系统顾名思义就是让热水循环起来,每隔一段时间,热水能够重新回到热水器里重新加热。
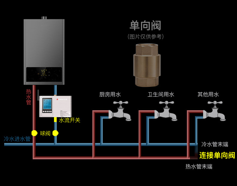
热水回水管,其实就是在冷水管、热水管的基础上再增加一条专门的管道,热水就能够通过这条管道重新回到热水器里。

热水循环系统
热水循环系统,可以简单理解为原有的水管基础上增加热水回水管,让水的流动不再单一固定。
但是,热水循环系统的关键不是回水管,而是热水循环泵。因为,热水回水管只是提供了热水回流的途径而已,让热水除了在热水管道里流动,还能通过其它管道流动,而真正为热水回流提供动力的是热水循环泵,就是下图这个小盒子:

热水循环泵工作时,向管道里加压,促进水的流动循环。
热水回水管有没有必要安装?
从以上的循环系统来看,热水回水管+热水循环泵是最重要系统组成部分,似乎热水回水管就很有必要安装了。但其实也不是,因为现在很多热水器带有热水循环泵的功能,能够直接把冷水管充当回水管。

另一方面,热水循环泵也有分类,一种是需要热水回水管的,另外一种是不需要热水回水管的。
需要热水回水管的循环泵,就是上文说的一样,热水管里的水,通过循环泵加压,然后再通过热水回水管这样的专用管道回到热水器里面。要想建立这样的一套热水循环系统,意味着在装修的时候,就要提前布置好热水回水管。

不需要热水回水管的循环泵,只是在热水管和冷水管中间加一个单向阀,让热水管和冷水管连接在一起,让冷水管充当热水回水管的角色。本质上,这跟自带热水循环泵的燃气热水器原理一样,只不过一个是靠热水器里面的循环泵,一个是靠外置的热水循环泵。

热水回水管要不要安装呢?如果不安装热水回水管,使用时就会有这样的缺点:冷水管和热水共用一个管道,冷水容易被污染,而且还有可能导致循环中混入更多的冷水,影响循环效果,导致耗电量(燃气量)增加。

因此,热水循环系统最理想的状态是安装热水回水管的同时安装热水循环泵,但即使没有热水回水管,也是可以的,只不过用另一种方法做热水循环罢了。

热水循环系统有没有必要安装?
热水回水管不是非必要的东西,但热水循环泵搭配热水回水管会更好。那么我们回归到一开始的问题,热水循环系统有没有必要安装呢?
我认为需要要分情况来讨论,首先第一个情况是要考虑家里的面积大小。如果家里面积太大,意味着热水器与用水点之间的距离比较远,水管太长,意味着每一次用完热水,残留的水会比较多,每次用水要等很长时间才有热水,还会浪费冷水,这种情况是更建议安装热水循环系统的。

如果家里面积不大,热水器与用水点的距离比较近,等热水的时间其实也不长,浪费的冷水是很有限的,而且铺设回水管道、购买热水循环泵的价钱,也足够抵得上几百吨的水费了。

另外一种情况就是要结合自身经济条件来考虑。虽然打开水龙头就有热水,不用浪费冷水,“零冷水”的体验很好,但热水循环系统是很费电的,市面上的热水循环泵,适用面积越大,功率就越大,24小时开启,可能要2-3度电。
