大家好,我还是那个修了十几车的修车师傅,今天我来分享一下我们涡轮增压车的优缺点,自然吸气的优缺点,我们应该怎么选择。

现在外面的人有两种声音,有人说涡轮增压好,也有人说自然吸气好

有些没买车的人搞得自己很纠结,今天我就和大家聊一聊涡轮增压发动机和自然吸气发动机到底哪种发动机更适合你?

首先我们来了解一下涡轮增压发动机
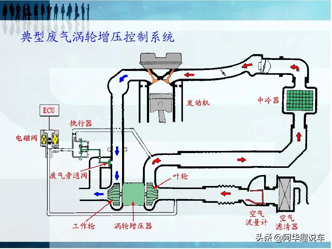
涡轮增压器实际上是一种空气压缩机,通过压缩空气来增加进气量。

容易理解图
它是利用发动机排出的废气惯性冲力来推动涡轮室内的涡轮,涡轮又带动同轴的叶轮,
叶轮压送由空气滤清器管道送来的空气,使之增压进入气缸。

工作原理图
当发动机转速增快,废气排出速度与涡轮转速也同步增快,叶轮就压缩更多的空气进入气缸,
空气的压力和密度增大可以燃烧更多的燃料,

上图就是车上的涡轮增压器
相应增加燃料量和调整一下发动机的转速,就可以增加发动机的输出功率了。
涡轮增压器的优点有哪些?
大家都知道涡轮增压的发动机和自然吸气的发动机相比,
就是在同等的排量下,

涡轮增压发动机的动力要比自然吸气发动机要强很多,
一台发动机装上涡轮增压器后,其最大功率可以增加40%甚至更高。

涡轮增压的最大优点是它可在不增加发动机排量的基础上,大幅度提高发动机的功率和扭矩。
涡轮增压发动机不仅更加省油 ,并且会使排放物中的CO(一氧化碳),CH(碳氢)和PM(微粒)下降。
涡轮增压发动机结构简单,安装方便,技术适应性广,从低速到高速、从二冲程到四冲程、小缸径到大缸径都可以应用。

另外涡轮增压发动机的噪声相对自然吸气发动机来说更小。涡轮坏了除外
但是他都有它的缺点
1、提速问题
诚然,涡轮增压的确能够提升发动机的动力,不过它的缺点也有不少,其中最明显的就是动力输出反应滞后。

由于叶轮的惯性作用对油门骤时变化反应迟缓,也就是说从你大脚踩油门加大功率,到叶轮转动将更多空气压进发动机获得更大动力之间存在一个时间差。
一般经过改良的涡轮增压也要至少2秒左右来增加或者减少发动机动力输出。

2、加速问题
随着技术的进步,虽然各个使用涡轮增压的厂家都在对涡轮增压技术进行改进,但是由于设计原理问题,
因此安装了涡轮增压器的汽车驾驶起来的感觉是和大排量的汽车有一定差异的。

大排量的车比涡轮增压的动力持续而稳定,大排量的车给人有一种很舒服的感觉,涡轮增压的车就是骑马一样打一下跑快一点的感觉。
3、发动机的寿命少
经过了增压之后,发动机在工作时候的压力和温度都大大升高,
因此发动机寿命会比同样排量没有经过增压的发动机要短,而且机械性能、润滑性能都会受到影响,

这样也在一定程度上限制了涡轮增压技术在发动机上的应用。
因此,及时对气缸进行降温,是目前需要突破的一个重大问题。
接下来就说一说我们的自然吸气发动机。
自然吸气发动机是在不通过任何增压器的情况下,大气压将空气压入燃烧室的一种形式。

当你坐上车一打火的两三秒时间,起动机带动发动机曲轴转动,活塞在缸内上下运动,

以四缸发动机为例,一个活塞作一次功有四个行程:下行(进气门打开,存在压力差,空气和燃油的混合气在压力差的作用下带进汽缸)——上行(进气门关闭,压缩混合气,活塞上行到最高点时点火)——又下行(混合气燃烧膨胀,推动活塞对外作功,输出动力)——又上行(排气门打开,排气)。

这个就是自然吸气发动机的工作原理图
那么自然吸气发动机有哪些优点?
1、从使用寿命和维系成本上来看,自然吸气的发动机要好些,因为涡轮增压工作长时间处于高温状态,在正常工作状态下是可以充分冷却,

但是停车熄火断电后,由于涡轮片在惯性的带动下高速运转,导致轴承的损坏,长期以往就会降低涡轮的使用寿命。

所以在理论上涡轮增压是没有自吸发动机的寿命长。
2、从技术可靠性上来看,自然吸气发动机经过了长时间的技术积累,做得相对比较完善,技术已经非常可靠,质量稳定,
油品方面没有涡轮增压的要求高。

自吸的结构和维护相对比较简单,在平顺性、耐久性、稳定性、安全性上比涡轮增压发动机来得更有优势。

3、从动力方面来看,自吸发动机的加速能力是比较平顺而缓慢的,

不像涡轮增压发动机那么的刺激,涡轮增压可以使车子更有劲,经常跑高速比较好,提速很快,

但是很难做到收放自如。自吸发动机的车子加速比较平顺,速度是缓慢提升的,比较容易掌控。
自然吸气发动机的缺点就是
1.研发资金大,制导致本高,特别是大排量的车,
2.低速的时候,怠速的时候容易产生积碳,排放容易超标,不环保。
3.大排量的车油耗高,排放量也高。

那么两种发动机都已经介绍完了,我们应该怎么选择适合自己的发动机?
如果你对车的动力要求不高,而且平时的用车环境就是在市区内上下班代步
,高速跑的不多,只是偶尔出去玩的时候跑一次高速,
我建议大家选择自然吸气发动机,

原因就是涡轮增压的发动机都有一个缺点就是涡轮延迟,
以前的发动机可能1500转到2000转之后,涡轮才会介入工作,才会达到它的功率最大化。
虽然说现在各个厂家都在优化涡轮,可能800-900-1200转,这个涡轮就会介入工作,
但是他或多或少都会有延迟。
你如果平时只是在市区跑走走停

停,有的时候转速表根本都不超过1500转,
所以说涡轮增压的发动机发挥不出它的特点。
油耗其实也并不低
比如说1.2T或者1.3T的发动机,它油耗甚至比自然吸气1.6排量的发动机
的油耗还要高。

我也问过这种小排量涡轮增压发动机的车主,
他们都说1.2T1.3T听上去排量小应该会很省油,
但是实际用起来它的油耗一点也不低。
第二个就是用车成本,养车成本的问题。

大家都知道涡轮增压的发动机保养的时候要用全合成机油,而且机油油量也不比自然吸气少,
而自然吸气的发动机保养的时候没有什么要求,只要是正品的机油,
不管是矿物油半合成全合成都行。

如果你买最便宜的矿物油可能保养一次100多块钱,涡轮增压发动机保养一次
全合成的最起码也要300多块钱,所以说养车成本就是它的一倍。
比如说换一个喷油嘴,

涡轮增压高压喷油嘴
涡轮增压,发动机上的喷油嘴,它是缸内直喷的,所以说这种喷油嘴非常的贵,有的价格最少几百块钱,多则上千元或者是几千元,
但是自然吸气的喷油嘴,

自然吸气喷油嘴
结构比较简单,而且也比较便宜,有的车型可能几十块钱,最贵几百块钱。
还有火花塞,像涡轮增压的发动机,换火花塞的时候一定要换涡轮增压专用的
比自然吸气的要贵一倍或者是两倍还要多,
还有很多易配件损件或者是发动机的一些火花塞,更换周期比自然吸气的寿命要短,

火花塞
自然吸气建议都是5万公里以上或者8万或者10万更换火花塞,涡轮增压的建议你2万-4万公里更换火花塞,但是最多5-6万就有风险。
所以说这以后的维修成本也会高非常多,还有涡轮增压发动机上的涡轮东西
也是非常娇贵的,我们平常用车和保养的时候如果不是太注意这个东西就容易坏,
而且很多涡轮增压发动机烧机油都和涡轮有关系,

涡轮一旦损坏的话,换的维修费用也是非常的贵的,你像合资品牌有的便宜的可能七八千元,
贵的可能上万元
如果是高端品牌可能要几万元,所以说这都大大增加了我们以后用车的维修成本,

还有你加汽油的时候,这种涡轮增压的发动机大部分厂家都是建议我们加95号
以上的汽油,

因为如果你加低标号的汽油,辛烷值低,发动机压缩比较高,容易产生爆震,动力就会下降,

所以有些涡轮增压车厂家的保养手册都建议你加燃油添加剂,就是这个意思。如果加多了燃油添加剂,燃烧不完全,发动机也会产生积炭,发动机寿命也会下降,两边为难的。

自然吸气就不一样,只要是92号或以上的汽油,
你可以随便加

而且加油也不像涡轮增压车准时5000或者1万,4S店叫你保养油路,加什么燃油添加剂,浪费钱。
第三个最重要的就是发动机的寿命,还有发动机的维修成本 。

涡 轮增压的发动机我可以肯定地说,比自然吸气的发动机它的寿命要少一半,
甚至更多,因为很多人不懂保养,涡轮增压发动机。下一期我分享怎么保养涡轮增压发动机。
大家可能没有留意,路上跑的出租车有几辆是涡轮增压的,

基本上全都是自然吸气的,和电动车比较多。
所以说这种涡轮增压的发动机不一定适合你每个人的用车环境
不要听别人说涡轮增压是主流新技术,

宝马V8双涡轮和V12自然吸气发动机同样的价格我选V12
自然吸气的发动机就是技术老旧,其实不是这样的,
反之自然吸气的发动机技术一点不比涡轮增压发动机的技术含量低,
只是他们研发的人和事剩了不少,发动机制造的成本也低了不少,你们买了涡轮增压车之后你们自己的消费也会变高。

维修成本也高了。其实对于他们是有益无害,增加收入。
其实涡轮增压发动机也不是什么新技术,其实几十年前已经有了,

只是说现在的环保法规的因素影响,要求你车企厂家不能研发和制造大排量的小车,涡轮都是用在大卡车,重型车,货车,柴油车等等上面去的。

所以只能在同等排量的发动机上加一颗涡轮,所以现在出的一些新车型,大部分都是以涡轮增压车型为主

这就大家误以为涡轮增压就是新技术,就是比自然吸气的好。
其实厂家也知道涡轮增压它的缺点要大于优点,但是迫于现在消费者对涡轮增压发动机的认可,

还有政策法律的因素,所以说它不出功率增加的发动机就没人买
就像日系车一样,以前一直坚守自然吸气的发动机,不是说它造不出涡轮增压的发动机,
他知道自然吸气的发动机要好于涡轮增压的发动机,

很多人喜欢涡轮增压发动机买了涡轮增压车的人肯定会说你的自然吸气没他的好。
人们的大量需求的东西决定汽车厂家的取向,你们喜欢什么我就给你造什么,说你们喜欢听,这个大家都懂的。
有些喜欢自然吸气发动机的人也很无奈,有时候你只能选择涡轮增压的发动机。

再总结一下
你对动力要求不高,平常只是上下班代步,高速跑的也不多,

你就选择自然吸气发动机的车型。
如果你经常跑高速,对动力也有一定的要求,不想怎么保养它,能开个几年就满足的。

你就选择涡轮增压给你带来豪情澎湃的加速感,开坏了,修理钱多的就不要了,有钱任性,没关系。卖掉。

好吧这期的文章就分享完了,大家心目中也应该知道如何取向了,也不需要听别人说哪个好了,

如果大家有什么用车的感受,和体验可以在评论区留言。

如果觉得文章有点用的话记得帮我点个赞再走哦!

我写文章不容易,希望大家支持一下我,最好就帮我转发一下可以帮助到更多的人,

赠人玫瑰手有余香,好人一生平安,谢谢你们。

下期我分享如何保养涡轮增压发动机,让你的涡轮增压车多跑几年不会坏。