主要的互联网信息平台都有自己的指数工具。
通过相关的关键词搜索,能够获取事件或内容的传播,了解热点趋势和发展趋势。

轻栈官网截图-博客系统
不同平台的用户群体不同,事件呈现出的传播趋势也不一样。所以综合多个指数进行分析对比,才能全面了解事件在全网的传播趋势。
互联网平台指数主要有以下5个:
百度指数

官网截图-互联网五大指数之百度指数
百度指数是以百度用户为基础,主要展示关键词的指数趋势、需求图谱和人群画像,而且支持关键词对比。

百度指数官网截图
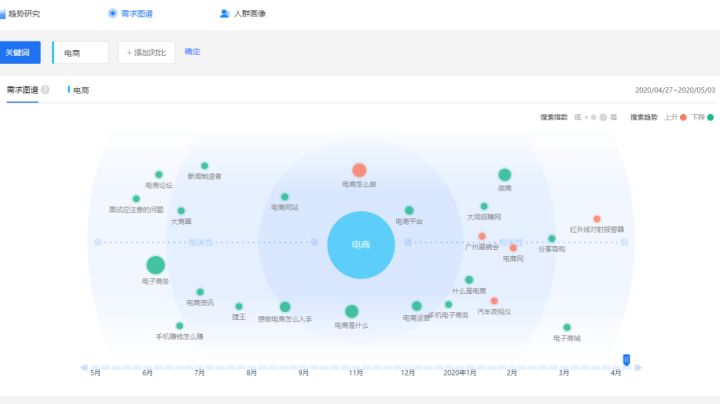
举个例子,关键词【电商】,能够知道一周,30天,还有更长时间跨度的指数。

可以清楚知道对于电商这个关键词,百度用户最想知道的是“电商怎么做”,这个真的很符合用户使用搜索引擎时习惯性输入文字。
如果添加关键词对比,还可以看到两个关键词之间的关联


我们能够找到的关联是,电商怎么做?其中一个办法是小程序,然后就是网站,电商怎么入手,可见很多从零开始做的,还有相关的就是运营和微商。甚至可以有这样的猜测-微商面临的问题就是社群扩不大,快速增长后进入瓶颈需求*局破**。
但是做互联网的不能这么片面,所以要继续加入其它平台的指数做对比分析。
微信指数
微信指数的手机端是小程序*微信指数*。微信指数体现出的是以微信用户为基础的分享数据,跟生活的相关度比较高。

微信小程序截图
在微信指数里面,小程序就是飘在上面的。买东西的比卖东西的多多了,这也是正常的事情。
头条指数
头条指数的数据偏新闻和资讯领域。
可以看到没有热度,什么都没有留下来。

平台没有主动给流量,可能是这两个关键词不太适合出现在资讯类,新闻类的信息中。
微博指数
本来想截图微博指数的PC版,无奈正在升级,亲们可以等恢复了再去看,但有手机端入口,在APP关注微博指数就有入口了。

以微博用户为基础,体现了开放性社交特点。微指数提供关键词不同周期热度趋势分析,并支持关键词对比分析。

这里可以看到电商跟小程序这两个字之间有很多时候是重合的。
阿里指数
阿里指数偏重电商市场行情。利用阿里指数,能够了解市场行情、查看热门行业、分析用户群体,对电商运营有重要的指导意义。
突然发现自己选错对比的关键词了,这个词在阿里指数这里根本没法对比。

阿里指数官网截图
但是很多商家了解行业趋势,选品,发掘爆品,会在这里分析数据。
最后对比一个娱乐类的吧,毕竟明星动态和八卦经常上热搜,成为大家的茶余饭后的话题。
以下是明星发专辑的指数对比,最近就只找到华晨宇发新专辑热度比较高的,对比一下微博和微信的指数,可以看出泛社交和熟人社交的区别。

微博指数(左)微信指数(右)
明星的微信热度确实比微博热度低。但是只相差2倍左右。
通过不同平台的交叉对比,你才能知道调查的事件热度和趋势究竟是怎样的,如电商这个关键词,你会知道做电商的聚集在哪些平台,商家从哪里获取信息,商家最关心的是什么问题,电商的现状,新入场的电商会在哪里寻找运营方法....等等。
电商运营可以通过这些指数,搜索自己领域的关键词,趋势,需求图谱,用户画像,相关度,这些体现了消费者的关注点、痛点、消费点,这些数据就是运营的核心,起到指导的作用。
文章来源:https://sso.iyong.com/login?fmsts=1&ma=aTM3NTMzMTc2MzE5MjI0MzI=&t=1