今天,小编我特意从网络搜集到煤化工领域资料,整顿出来供大家*载下**学习,大家按自己的需要,可选择一些对自己适合的进行学习。具体目录如下:免费领取6重福利!!包括以下部分!
14大化工产业链图+49张化工装置流程图+526个化工行业标准+1000多个PID图例+1800多家全国化工企业名录+48张资源分布图

*载下**6重福利资料包步骤
1、评论/分享/点赞。
2、关注【小黄人工业互联】头条号,私信回复【6】即可获取*载下**地址。
常减压电脱盐装置原则流程

从油田送往炼油厂的原油往往含盐(主要是氧化物)带水(溶于油或呈乳化状态),可导致设备的腐蚀,在设备内壁结垢和影响成品油的组成,需在加工前脱除。
电脱盐基本原理:
为了脱掉原油中的盐份,要注入一定数量的新鲜水,使原油中的盐充分溶解于水中,形成石油与水的乳化液。
在强弱电场与破乳剂的作用下,破坏了乳化液的保护膜,使水滴由小变大,不断聚合形成较大的水滴,借助于重力与电场的作用沉降下来与油分离,因为盐溶于水,所以脱水的过程也就是脱盐的过程。
+
◆ ◆ ◆
CDU装置原则流程

CDU装置即常压蒸馏部分
常压蒸馏原理:
精馏又称分馏,它是在精馏塔内同时进行的液体多次部分汽化和汽体多次部分冷凝的过程。
原油之所以能够利用分馏的方法进行分离,其根本原因在于原油内部的各组分的沸点不同。
在原油加工过程中,把原油加热到360~370℃左右进入常压分馏塔,在汽化段进行部分汽化,其中汽油、煤油、轻柴油、重柴油这些较低沸点的馏分优先汽化成为气体,而蜡油、渣油仍为液体。
+
◆ ◆ ◆
VDU装置原则流程

VDU装置即减压蒸馏部分
减压蒸馏原理:
液体沸腾必要条件是蒸汽压必须等于外界压力。
降低外界压力就等效于降低液体的沸点。压力愈小,沸点降的愈低。如果蒸馏过程的压力低于大气压以下进行,这种过程称为减压蒸馏。
+
◆ ◆ ◆
轻烃回收装置原则流程

轻烃回收装置是轻烃的回收设备,采用成熟、可靠的工艺技术,将天然气中比甲烷或乙烷更重的组分以液态形式回收。
+
◆ ◆ ◆
RDS装置流程图

RDS即渣油加氢装置,渣油加氢技术包含固定床渣油加氢处理、切换床渣油加氢处理、移动床渣油加氢处理、沸腾床渣油加氢处理、沸腾床渣油加氢裂化、悬浮床渣油加氢裂化、渣油加氢一体化技术及相应的组合工艺技术。
+
◆ ◆ ◆
PSA装置流程图

PSA装置即制氢装置
+
◆ ◆ ◆
加氢裂化反应部分流程图

加氢裂化,是一种石化工业中的工艺,即石油炼制过程中在较高的压力和温度下,氢气经催化剂作用使重质油发生加氢、裂化和异构化反应,转化为轻质油(汽油、煤油、柴油或催化裂化、裂解制烯烃的原料)的加工过程。
+
◆ ◆ ◆
加氢裂化分馏部分流程图


+
◆ ◆ ◆
催化裂化装置反再部分流程图

反应-再生系统是催化裂化装置的核心,该系统由反应和再生部分组成。
反应部分主要有:
1.在提升管下端设置预提升段,提升介质可用蒸汽或干气(或两者混合使用);
2.根据原料油、回炼油、油浆的性质,设置多层进料喷嘴,选择适宜的喷嘴形式和进料位置;
3.增设提升管温度控制系统;
4.在提升管出口安装油气快速分离系统;
5.设置汽提段,沉降器旋风分离器回收下来的催化剂,在汽提段用过热蒸汽将其中夹带的油气置换出来后进入再生器。
再生部分主要有:
1.再生器设有辅助燃烧室,用于开工时加热主风、再生器升温;
2.再生器内设有主风分布器,实现合理布风,保证正常流化和催化剂再生效果;
3.再生器设有两级旋风分离器,用于气固分离,降低催化剂损失;
4.增设内取热器或外取热器,取走再生烧焦过剩热量,控制再生温度;
5.设有催化剂装卸设施,用于开、停工装卸催化剂,控制适宜的催化剂平衡活性;
6.部分装置设有CO助燃剂加入系统。
+
◆ ◆ ◆
催化分馏部分流程图

催化裂化分馏系统主要由分馏塔、柴油汽提塔、回炼油罐以及塔顶油气冷凝冷却系统、各中段循环回流及产品的热量回收系统组成。
其主要任务是将来自反应系统的高温油气脱过热后,根据各组分沸点的不同切割为富气、汽油、柴油、回炼油和油浆等馏分,通过工艺因素控制,保证各馏分质量合格;
同时可利用分馏塔各循环回流中高温位热能作为稳定系统各重沸器的热源。
部分装置还合理利用分馏塔顶油气的低温位热源。
+
◆ ◆ ◆
催化吸收稳定部分流程图

吸收稳定系统主要包括吸收塔、解析塔、稳定塔和凝缩油罐、汽油碱洗沉降罐以及相应的冷换设备。
该系统的主要任务是将来自分馏系统的粗汽油和来自气压机的的压缩富气分离成干气、合格的稳定汽油和液态烃。一般控制液态烃C2以下组分不大于2%(体积)、C5以上组分不大于1.5%(体积)。
+
◆ ◆ ◆
催化装置烟气回收部分流程图

常说的催化裂化装置烟气能量回收系统,一般包括催化裂化烟气轮机系统和催化裂化烟气余热回收锅炉两部分。
少数装置再生系统不完全燃烧再生的,再生烟气中含有CO,则可能还要在烟气余热回收锅炉前设置CO焚烧炉。
之所以要设置烟气能量回收系统,主要是因为催化裂化装置的再生烧焦要控制一定的氧分压,再生烧焦过程又是放热反应,所以离开再生器的烟气的压力较高,温度较高,为了充分回收烟气的压力能和热能,世界上大型的催化裂化装置上均配置烟气能量回收系统。尽管烟气能量回收系统技术较为复杂,但经济效益十分显着。
+
◆ ◆ ◆
干气脱硫装置流程图

根据原油的含硫量及加工深度的不同,炼厂干气不同程度地含有H2S等硫化物。
除炼制低硫原油的干气在作为燃料气使用时不需脱硫外,一般炼油厂的干气不管是作为燃料使用还是用作化工装置的原料,都需要先进行脱硫。
可见,干气脱硫在现代炼化厂中起着至关重要的作用。干法脱硫主要用于需要较高脱硫率的场合。
+
◆ ◆ ◆
液化气脱硫

+
◆ ◆ ◆
液化气脱硫醇

+
◆ ◆ ◆
液化气脱硫醇碱液再生部分流程图

+
◆ ◆ ◆
汽油脱硫脱硫醇装置流程图

+
◆ ◆ ◆
气体分馏装置流程图

气体分馏是常规的精细分馏过程,根据原料中各组分间相对挥发度的不同,按要求将其分为目的产品。
国内外在气体分馏的工艺技术上是一致的,都是通过一系列塔,根据产品方案的要求,将液化气分离成单个的组分或馏分。
+
◆ ◆ ◆
MTBE装置流程图

MTBE装置即甲基叔丁基醚装置
+
◆ ◆ ◆
连续重整预加氢反应部分流程图

连续重整预加氢的过程是在催化剂和H2的作用下,使原料中的硫、氮、氧等化合物进行加氢分解,生成易于除去的H2S、NH3和H2O,然后经预加氢反应分离罐、汽提塔除去;原料中的烯烃则加氢生成饱和烃,原料中的砷、铜、铅等金属被吸附在催化剂上而除去。
同时由于重整催化剂非常娇贵并且价格昂贵,预加氢还负责切割馏分和去除水分的作用。
+
◆ ◆ ◆
连续重整预加氢分馏部分流程图

+
◆ ◆ ◆
连续重整反应部分流程图

+
◆ ◆ ◆
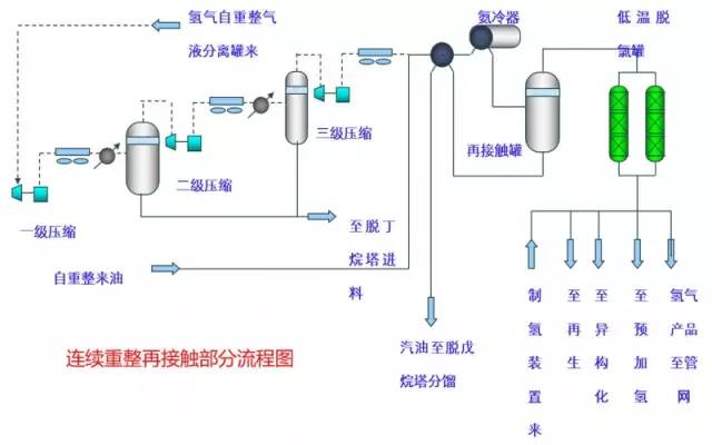
连续重整再接触部分流程图

+
◆ ◆ ◆
连续重整后分馏部分流程图

+
◆ ◆ ◆
连续重整再生部分流程图

+
◆ ◆ ◆
连续重整热工部分流程图

+
炼厂主要装置中英文及缩写
中文
缩写
常减压蒸馏装置(包括常压蒸馏部分+减压蒸馏部分)
CDU(ADU)+VDU
轻烃回收装置
LER
连续重整-芳烃联合装置
其中:石脑油加氢
连续重整
苯抽提及芳烃分离
连续重整 CCR
石脑油加氢NHT
半再生重整
SRR
重油催化裂化装置
RFCC
渣油加氢装置
RDS
加氢裂化装置
HCU
柴油加氢装置
DHT(*2)
煤油加氢装置
KHT
硫磺回收联合装置
其中:酸性水汽提
溶剂再生
硫磺回收 SRU
酸性水汽提 SWS
溶剂再生ARU
异构化装置
ISO
MTBE装置
MTBE
减粘裂化
VBU
延迟焦化装置
DCU
制氢装置
PSA (*3)