这是非常齐全的一篇电工接线图的文章,包含开关接线图断路器、接触器控制回路接线图,电机逆转、正转原理接线图,电表进出接线图,电路开关接线图,电热偶接线图,希望能帮到想学这些专业的朋友,不是专业的也可以看一下懂得这些原理,以免家里电路有问题的时候出现手忙脚乱的现象,但是前提必须在安全的情况下动手去做,毕竟比较危险,电不能开玩笑的。
一、开关接线图
一开单控开关接线图

二三开连体单控开关接线图

四开连体单控开关接线图

一开五孔单控插座接线图

二开五孔单控插座接线图

一开双控开关接线图

二三开单控开关接线图

四开单控开关接线图

一开五孔单控插座接线图

二三开双控开关接线图

一开多控开关接线图

两开多控开关接线图

三开多控开关接线图

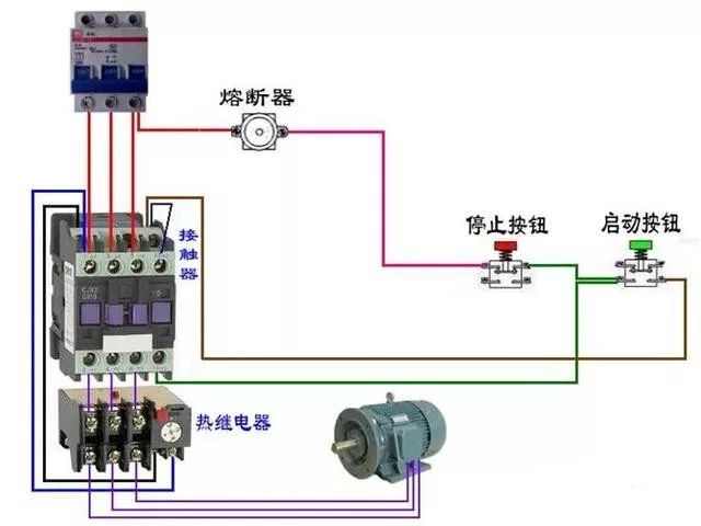
二、断路器、接触器控制回路:











三:热电偶:












四、电能表:

三相四线电度表互感器接线

电源线从互感器P1进的接线方式

电源线从互感器P2进的接线方式

三相四线电度表互感器接线

电源线从互感器P1进的接线方式



三相三线电度表接互感器电路

单相电能表的接线




电源从P1进

电源线从P2穿过(逆穿)接线图

汇总


3个单相电度表互感器接线


电源线从P1面穿过


互感器二次线端接电流表不分彼此




五、其他:
单相电机顺逆转控制


控制顺逆转






电葫芦吊机



六、电动机:






























延时










七、日光灯类:

双联开关的2种双控电路(如图)

两种控制方式(如图)

桥式全波整流滤波电路(如图)

通电延时亮灯(如图)

延时断电(如图)

延时通断不断循环且达到设置循环数断电(如图)


灯延时熄灭(如图)

传统镇流器和电子镇流器(如图)

延时通断不断循环且达到设置循环数断电(如图)

2灯循环点亮(如图)

循环流水灯(如图)

时间断电器断电延时控制(如图)

通电延时断电(如图)


通电延时亮灯(如图)

桥式全波整流滤波电路(如图)

延时通、断循环运行(如图)

2灯循环亮、熄(如图)

时间继电器断电延时控制(如图)
