关心老客户,赢得终身客户
销售人员的工作并不是从一桩交易到另外一桩交易,接着把所有的精力都用来发展新的客户,更重要的是必须花时间维护好与现有客户来之不易的关系。
客户欣赏高质量服务,他们愿意一次又一次地回头光顾你的生意,更重要的是,他们乐意介绍别人给你,这就是所谓的滚雪球效应。

服装店
所以,一旦有营销活动的时候,一定要邀约老客户参加,邀请的过程不仅是一次很好的回访,也是客户维系机会,还能促进老带新积极性,从中深挖客户资源。
下面,我们就来分享一下智能电话机器人在老客户回访的真实外呼情况。
老客户回访
任务一:此次老客户回访任务外呼1546个用户,呼叫成功1074个,占比69.47%(图中52.44%以二次呼叫累积计算);其中有意向参加活动的客户有317个,占比29.52%(图中85.44%以分类意向为分母);在忙客户有15个,占比1.40%;对此次老客户回访活动有需求的客户共计332个,合计占比30.92%。

外呼机器人后台
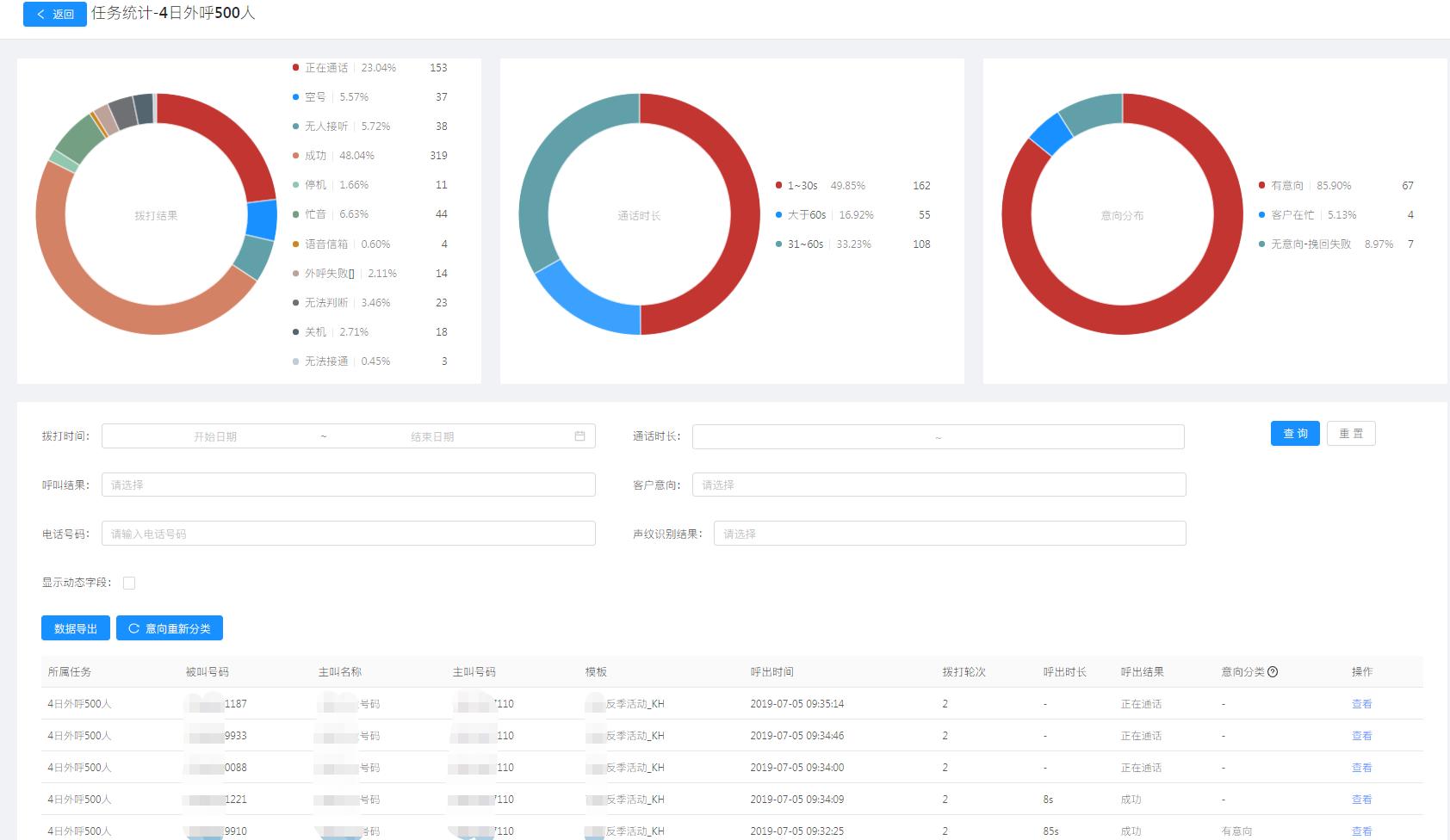
任务二:此次老客户回访任务外呼492个用户,呼叫成功319个,占比64.84%(图中48.04%以二次呼叫累积计算);其中有意向参加活动的客户有67个,占比21.00%(图中85.90%以分类意向为分母);在忙客户有4个,占比1.25%;对此次老客户回访活动有需求的客户共计71个,合计占比22.25%。

电话机器人后台
本次老客户回访任务总共外呼用户10500个,其中接通6964个,接通率为66.32%;有意向参加活动的客户有1769个,占比25.40%;在忙客户有93个,占比1.34%;对老客户回访活动有需求的客户合计1862个,占比26.74%。
此次服装连锁店的营销负责人表示:对于本次老客户电话回访活动的结果非常满意,同花顺智能电话机器人超高的工作效率也让销售员们感到震惊。
以往我们搞一次类似的老客户回访工作,光光是打电话就要半个月,整个活动周期将近一个月,客户来参加活动的意向也大打折扣。
这次采用电话机器人来完成电话回访工作,不到一周就完成了,大大节约了活动周期,以后可以多店联动一起搞活动,不用担心活动周期的问题了。
意向用户详情
从两个任务中,我们随机选取了几个对回访活动有需求的客户对话记录,也可以看到这些客户的意向情况。

意向用户